Solución para clasificar tus correos con IA

Deja de gestionar correos y empieza a gestionar lo que pasa en tu operación

Demo

Clasificación de correos con IA

Si cada día recibes cientos de correos con pedidos, incidencias o consultas,
pero no sabes qué es urgente, qué se repite o dónde está el problema,
esta solución es para ti.

Alguno de estos problemas seguro que te suena

"Mi equipo está todo el día apagando fuegos"
“Recibo muchos correos pero no sé cuáles son realmente urgentes”
"Tenemos picos de incidencias y nadie los detecta a tiempo."
“No sé si necesito más personal o si el problema es cómo estamos organizados”
"Quiero automatizar tareas, pero no sé por dónde empezar."
"Nuestros clientes se quejan, pero no sabemos qué falla exactamente."

Convertimos tus correos en datos estructurados para que puedas ver qué está pasando y tomar decisiones.

Qué hace nuestra solución

En solo 3 días tendrás una solución en producción y escalable que:

Lectura automática de correos
Lectura automática de correos

El sistema procesa automáticamente todos tus correos operativos, sin intervención humana.

Clasificación Personalizada
Clasificación Personalizada

Clasifica según tu operativa (incidencias, pedidos, facturación…) y se adapta a tu realidad

Asignación de acciones
Asignación de acciones

Asigna de forma automática acciones a las categorías

Estadísticas claras en Tiempo Real
Estadísticas claras en Tiempo Real

Visualiza patrones, frecuencias y volúmenes para tomar decisiones operativas basadas en datos

Mejora continua
Mejora continua

El sistema mejora con el uso y se adapta automáticamente a nuevos patrones

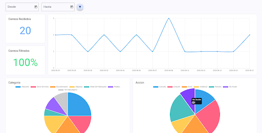
Dashboard de control

  • Ya no necesitas preguntar: lo ves en un gráfico
  • Tu equipo se enfoca en resolver problemas, no en clasificar correos.
  • Detectas qué problemas se repiten y dónde
  • Identifica qué procesos son candidatos ideales para automatizarse.

Entrenamiento Personalizado

Entrenado con tus propios correos y tu operativa real

Aprendizaje Continuo

Mejora su precisión cuanto más lo utilizas.

Seguridad Garantizada

Instalación en tu infraestructura o cloud. Control total de tus datos

Sin Curva de Aprendizaje

Tu equipo no necesita formación especial.

Caso real Alova

+40% de eficiencia en la gestión de correos

Reducción del tiempo de análisis y mejor priorización de incidencias desde el primer día

100% Clasificación Automática

El sistema categoriza automaticamente

0 Intervención Manual

"Ahora sabemos dónde se atascan los procesos. Bekodo entendió nuestra operativa desde el primer día." — Raul Muñoz, CEO de Alova.

Sin cambiar tu operativa, sin sistemas complejos y sin añadir carga a tu equipo

  • La privacidad es clave: los datos se procesan de forma segura, sin salir de tu sistema ni almacenarse en la nube si no lo deseas.
  • Podemos desplegar la solución en tu infraestructura si lo prefieres.
  • Esto no es un producto cerrado, es una solución modular.